
干法(SDS)脫酸除塵一體化技術
工藝原理
采用干的研磨后的小蘇打粉末噴入煙氣進行脫酸。小蘇打和煙氣中酸性物質(HCL,SO2,HF等) 發生中和反應。
完成的主要化學反應為:
2NaHCO3 +SO2+1/2O2→Na2SO4 +2CO2+H2O
2NaHCO3 +SO3→Na2SO4 +2CO2+H2O
與其他酸性物質(如SO3等)的反應:
NaHCO3 +HCl→NaCl +CO2+H2O
NaHCO3 +HF→NaF +CO2+H2O
技術優勢

工藝路線

脫硫劑反應過程

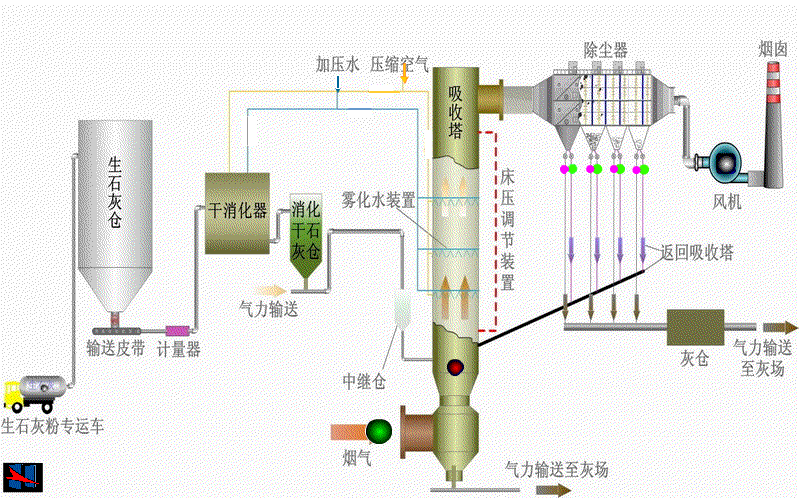
半干法(CFB)脫硫技術
工藝原理
半干法循環流化床脫硫工藝(CFB)常用的脫硫劑是消石灰,工藝流程包括:①吸收劑供應系統;②吸收塔系統;③物料循環系統;④工藝水系統;⑤脫硫灰外排系統。
1)吸收劑為消石灰粉時,主要的化學反應方程式如下:
SO2+H2O →H2SO3
H2SO3 +Ca(OH)2 →CaSO3+2H2O
CaSO3+ 1/2O2→CaSO4↓
Ca(OH)2+CO2 → CaCO3+H2O
CaCO3 + H2SO3 →CaSO3+CO2+H2O
工藝特點
1)裝置工藝簡單。
2)無廢水產生。
3)無需煙氣冷卻和加熱。
4)設備基本無腐蝕、無磨損、無結垢。
5)脫硫副產物為干態。
6)占地面積小,節約空間,設備投資低。
7)鈣的利用率高,運行費用較低。
8)適應性強,適用于不同工況。
工藝流程

關鍵技術


脫硝
脫硝工藝原理及反應機理
氣態的還原劑(NH3)在催化劑的作用下將煙氣中NOx還原為無毒的氮氣(N2)和水(H2O)。

工藝路線

選擇性催化還原技術(SCR)催化劑
產品規格參數

產品特點

產品圖片

首頁
產品中心
業務領域
聯系我們